Mobile network testing blog

Stories & insights

Mobile network testing

Written by Anna Llagostera | November 26, 2024

UDP Stream Test results on public networks

This story looks at sample results from our new UDP Stream Test on public networks. We show the analytic possibilities of the test on real-world situations including network reconfigurations under stationary conditions and technology changes when testing from a moving train.

UDP Stream Test results on public networks

In a previous post, we introduced our new data latency test solution, the UDP Stream Test, for mobile network characterization. The UDP Stream Test uses a pre-defined stream of packets sent from a server to a receiving client or vice versa. The stream can be characterized by certain packet sizes and frequencies, it can be streamed in the uplink or downlink directions, and it measures the round-trip latency for each successfully transmitted packet. One-way and two-way latency jitter, inter-packet arrival times and achieved throughput are also reported, together with the percentage of lost, duplicate and reordered packets, and the number and duration of transmission gaps.

The UDP Stream Test can be configured to effectively match a traffic pattern corresponding to a certain use case. UDP based packet stream examples include uplink or downlink video transmissions, network traffic from regular status updates and machine type communications in industrial applications.

This blog post reveals network insights that can be derived from the UDP Stream Test.

Measuring and understanding latency peaks with UDP Stream

Network reconfigurations under stationary conditions can significantly impact latency. Figure 1 shows the packet round-trip time results from a UDP Stream test in a public network. Here, a constant 2 Mbit/s flow of packets is sent in the downlink (DL) direction from server to client, with the packets equally spaced at 1 millisecond intervals. The data travels through 5G NR most of the time, with three short load shifts to LTE carriers.

Figure 1. UDP Stream test with a constant 2Mbit/s send rate pattern sent in DL direction. The bottom graphic shows the aggregated Net PDSCH throughput for 5G NR and LTE.
Figure 1. UDP Stream test with a constant 2Mbit/s send rate pattern sent in DL direction. The bottom graphic shows the aggregated Net PDSCH throughput for 5G NR and LTE.
打开灯箱

Results show that the technology switches between 5G NR and LTE in a downlink data transmission cause strong peaks and long temporary delays in per-packet round-trip latency. The temporary queuing of packets before delivery via airlink generates 80, 110 and 85 millisecond gaps without packet reception at client side. The gaps can be seen as interruptions in the packet flow. No packets are lost, all queued packets are delivered ‘at once’ after the transport channel resumes.

UDP Stream Test results can also be used to detect the presence of interesting events based on customer requirements. Certain applications or use cases may require a constant flow of packets that are not paused for any longer than a certain number of milliseconds. Note that lengthy delays and lost packets can cause interruptions or degrade quality of service (QoS).

Latency across different technologies

The next example shows a UDP Stream Test in a non-stationary environment performed from a moving train (see Figure 1). A constant send rate of 1 Mbit/s is sent in the uplink (UL) direction from a smartphone to the server and the UDP packets are equally spaced at 1 ms intervals. This example illustrates how different technologies can impact the UL packet send intervals and round-trip latency in general.

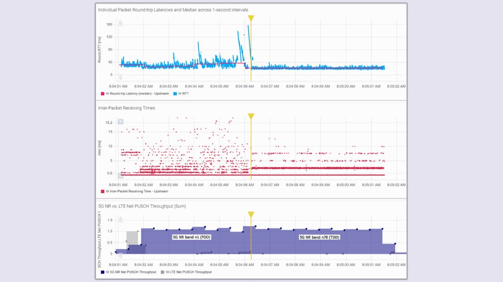
Figure 2. UDP Stream test with constant 1Mbit/s send rate pattern in UL direction, under different technologies. Per-packet two-way latency results and its median over 1-second intervals are depicted in the top. The middle plot shows the inter-packet receiving times, zooming in to better visualize the UL transmission patterns in each technology. The PUSCH data split between LTE and 5G NR is shown in the bottom. The yellow marker shows the time of the switch between 5G NR band n1 (FDD) and 5G NR band n78 (TDD).
Figure 2. UDP Stream test with a constant 1 Mbit/s send rate pattern in the UL direction using different technologies. Per-packet two-way latency results and its median over one-second intervals are depicted in the top. The middle curve shows the inter-packet receiving times, zooming in to better visualize the UL transmission patterns for each technology. The PUSCH data split between LTE and 5G NR is on the bottom. The yellow marker shows when the switch between 5G NR band n1 (FDD) and 5G NR band n78 (TDD) took place.
打开灯箱

Here, data is transported with LTE for the first second of the test, switches to 5G NR band n1 (with Frequency Division Duplex, FDD) and then to 5G NR band n78 (with Time Division Duplex, TDD) for the second half of the test. 5G NR band n78 TDD had lowest two-way latency (RTT) of all the technologies. Latency is higher and more varied with 5G NR band n1 FDD and even higher with LTE. Latency peaks appear with the combined usage of 5G FDD and LTE in between timestamps 8:04:54 and 8:04:56.

Inter-packet receiving time – the time between the arrival of two consecutive load packets – is also very interesting. The packets that are sent by the smartphone in UL at 1 ms intervals would reach the server at the same 1 ms intervals under a fully transparent and time invariant transport channel. However, this is not possible even under perfect radio conditions.

In 5G NR band n78 (second half of the test), packets arrive at the server at intervals of 2.5 ms, and sometimes at multiples of this value (5, 7.5, 10 and 12.5 ms intervals too). Even when individual packets are sent at 1 ms intervals, the mobile network cannot deliver the data packets in these short intervals and groups them prior to transmission. The packet groups are mostly transmitted at intervals of 2.5 ms relative to the previous packet group, due to the 2.5 ms DL/UL transmission periodicity for this TDD pattern with a ‘DDDSU’ slot distribution and 30 kHz subcarrier spacing. The subsequent packets in the same group have ‘zero’ distance relative to the first packet in the group (same arrival time for all packets in a group). Packets received at the same time generate the lower ‘line’ inter-packet receiving time of zero.

By contrast, using 5G NR band n1 (FDD) for transmission, packets reach the server at multiples of 1 ms intervals and match the 1 ms slot length (and the UL Transmission Time Interval, TTI) for the configured 15 kHz subcarrier spacing. However, one ms TTI does not mean that all or even most packets are delivered at 1 ms intervals. Often two or more packets are transported and delivered together at periods longer than 1 ms. The packets combined in the packet bursts again have ‘zero’ distance to each other.

The first second of transmission in LTE is also interesting. Here, most packets arrive at the server at 8 ms intervals when the LTE configuration is used. Since the lower threshold for the physical air-link transmission in LTE FDD is also 1 ms (TTI), the 8 ms intervals in the network are due to a higher layer packet grouping that impacts LTE.

This example shows the influence of the network characteristics on inter-packet receiving times and round-trip latency in general, and how the UDP Stream Test can effectively measure and visualize these differences.

Conclusion

Packet transport time is not a constant, and it strongly depends on transport scheme and network configuration. In a large scale, changes to the transport channel such as cell handovers, frequency handovers adding or releasing carriers, interrupt the packet flow with temporary data queuing until the transport channel resumes. However, even under perfect, stationary network conditions, packet latency variations can still be seen at a smaller scale. Short packet intervals cannot be maintained during delivery and are subject of grouping and re-scheduling depending on the chosen network configuration.

Related stories

UDP Stream Test: Measuring latency and timely data delivery with uni-directional traffic

Read more

Interactivity test: Testing service availability (part 9)

Read more

Interactivity Test: ITU-T Recommendation G.1051 (part 8)

Read more

Interactivity test: Dependency of packet latency on data rate (part 7)

Read more

Subscribe MNT blog

Sign up for our newsletter

Stay up to date and get stories and insights with our frequent mobile network testing newsletter.

Stories by category

Benchmarking & optimization

More information

Field services & interference hunting

More information

Innovations in mobile network testing

More information

Testing from RF to QoE

More information

请求信息

Do you have questions or need additional information? Simply fill out this form and we will get right back to you.
For service/support requests, please go here to log in or register.

推广许可

你的申请已提交,我们稍后会联系您。
An error is occurred, please try it again later.